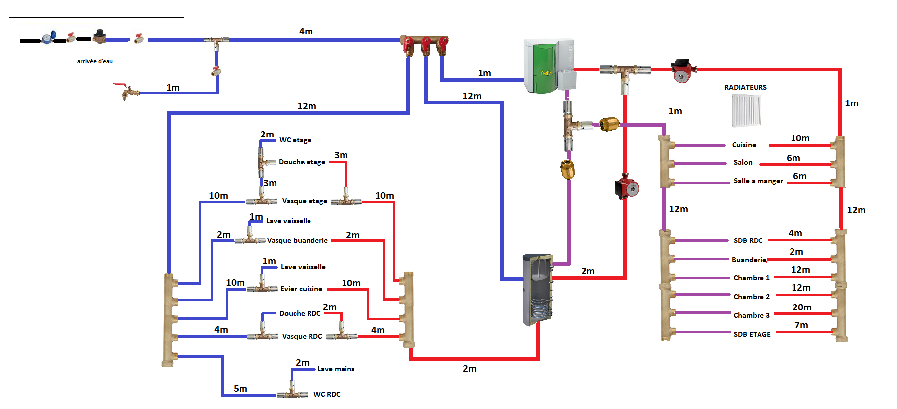
Sujet : Schéma pour mon installation chauffage et sanitaire.
Bonjour, voici mon premier plan j'ai volontairement fait en 2 partie pour y voir un peu plus claire, mais j'ai bien qu'une seule chaudière.
Alors voila quelque info maison de 110m² habitable sur sous sol et 1 étage.
le sous sol : garage (ou sera la chaudière), buanderie ( ou sera le ballon échangeur).
Le RDC : piéce a vivre, cuisine, sdb,wc,chambre 1
L'étage : chambre 2,chambre 3, sdb 2
Alors projet global: création complète du réseau ECS et chauffage (radiateurs), en multicouche raccordé a une chaudière okofen pellematic 15kw.
-La chaudière ne faisant pas l'ECS, je dois passer par un ballon échangeur n'est-ce pas ?
-Si j'ai bon je pense prendre un échangeur mixte chaudière/électrique pour pouvoir éteindre la chaudière l'été, bonne idée mauvais idée ?
Voila je voudrais avoir quelque avis pour commencé merci



